- Sulfuric acid production experience is the core driving force for the digital transformation of the sulfuric acid industry
YANG Haidong
(Lizhenglai Technology (Chongqing) Co., LTD Chongqing Bishan 402760)
Abstract: This article addresses the common pain points in the current digital transformation of the sulfuric acid industry, such as large fluctuations in process indicators, weak automatic control capabilities, and difficulty in accumulating operational experience, which still exist in the conventional path of merely relying on the installation of simple instruments and the application of advanced control. It clearly states that the core of digital transformation is to empower the sulfuric acid production process. This paper expounds that based on the process mechanism and operational experience, the intersection point of process, intelligence and equipment knowledge is constructed through a knowledge graph to bridge the cross-disciplinary knowledge gap. Relying on the OTS system to integrate sulfuric acid production experience, break through the boundaries of technological innovation, and ultimately achieve an upgrade from "experience-driven" to "knowledge-driven", facilitating the digital transformation of sulfuric acid plants. Keywords: digital transformation of knowledge map operation experience)
Preface
In 1936, the Wynn Chemical Industry Company's lead smelting plant completed the construction of a contact process sulfuric acid plant, which was the first large-scale contact process sulfuric acid production facility in China. The introduction of contact process sulfuric acid production technology to China has now exceeded 90 years. By 2025, the total national sulfuric acid production had reached 122.8 million tons.
Over these 90 years of sulfuric acid production, the development of China's sulfuric acid production technology has not only witnessed the evolution from the lead chamber process to the contact process and then to the double contact double absorption process, but also accumulated a wealth of valuable experience in process optimization, production operation, and equipment maintenance. "Safety, stability, long-term operation, and high efficiency" have become the industry-recognized operating principles.
These experiences are not only a vivid demonstration of technological evolution but also the fundamental support for addressing the dual challenges of current low-carbon transformation and intelligent upgrading. However, in the rapid digital wave, how can each sulfuric acid production enterprise transform the tacit knowledge accumulated by its production personnel into reusable, inheritable, and evolvable digital assets, thus becoming the core competitiveness for continuous leadership in the digital era?
The answer may lie in making the implicit experience accumulated by the enterprise's sulfuric acid production personnel explicit, structured, and modeled. It is not simply about using digital technology to replace human labor. If automation completely replaces human labor, the years of accumulated process experience of the enterprise will be wiped out and lost, and the soul and foundation of sulfuric acid production will cease to exist. Instead, it should be based on the unique sulfuric acid production knowledge map accumulated in the human brains of the enterprise over the years as the framework, and use digital technology as the veins and arteries to drive process optimization, predictive fault diagnosis and maintenance, and automatic control, making the experience truly "alive" in the system - this is where the core competitiveness of future sulfuric acid enterprises lies.

1.The Gap Between Technology and Intelligence
At present, the sulfuric acid industry is experiencing an unprecedented wave of intelligent upgrading and transformation, which has given rise to a series of new technological demands based on automated control, such as unmanned operation and black-screen operation. However, to achieve the goal of intelligence, a deep understanding of the sulfuric acid production process and a solid foundation in automatic control are indispensable.
In the past, the rapid iteration and large-scale development of sulfuric acid plants mainly relied on process and production experience rather than algorithm models. Nowadays, as the intelligent transformation of sulfuric acid plants is advancing rapidly, many enterprises simply equate intelligence with superficial measures such as installing instruments, deploying large screens, and introducing AI models, completely ignoring the deep integration of process and operational experience. They turn a blind eye to the complex interactive effects of changes in process parameters on equipment health, corrosion rates, and system energy efficiency. This has led to serious corrosion and equipment damage in many sulfuric acid plants during the intelligent control process, forcing them to shut down for maintenance. This has exposed the fatal flaw of "emphasizing intelligence over process."
True intelligence must be rooted in the sulfuric acid process, adhering to the essence of chemical reactions and thermodynamic laws, and strictly adhering to the constraints of the four-dimensional process boundaries of "temperature, pressure, concentration, and flow." Only by integrating process mechanisms into every control logic can intelligence truly become an optimization engine for sulfuric acid plants, rather than a superficial and illusory addition.
The separation between process and intelligence is accelerating the erosion of the safety bottom line and economic benefits of sulfuric acid enterprises. This separation is a systemic risk - it makes digital technology rootless and allows intelligence to blindly iterate in a vacuum without process constraints.
Over time, the optimization path of the sulfuric acid process becomes increasingly distant, eventually leading to a development deadlock, with the stability, safety, and energy efficiency of the plants continuously declining. When the intelligence level of the industry tends to be the same, the competitive gap between enterprises will no longer depend on the depth of process understanding and the optimization of operational experience, but only on the newness of equipment or the scale of investment.
If this situation persists, enterprises will fall into the trap of investment escalation, lose their technological competitive edge, further exacerbate resource misallocation, and even lead to a vicious cycle of the gap between process and intelligence. The essence of this gap is the disconnection in understanding the complex system of "sulfuric acid process" between humans and machines.
When the sulfuric acid industry enters the critical stage of the next technological revolution, this disconnection cannot be remedied by simply piling up computing power or relying solely on intelligence. Only by returning to the essence of the process, using process mechanisms as the framework, operational experience as the substance, and operational data as the perception, and building an interpretable, verifiable, and iterative intelligent sulfuric acid system, can we firmly grasp the process direction in the rapid digital wave and truly achieve a leap from "experience-driven" to "process mechanism-driven" development.
2. How to Implement Digitization
The process mechanism serves as the cornerstone of the digitalization of sulfuric acid. It is a core system that integrates knowledge from multiple disciplines such as chemical reaction kinetics, heat and mass transfer, corrosion, and materials. Currently, the implementation of digitalization for sulfuric acid faces obstacles. The crux of the problem lies in the fact that process knowledge, intelligent knowledge, and equipment knowledge have long been in a fragmented and independent state. A large amount of knowledge is scattered in the notes and minds of experienced workers, making it difficult to achieve code-based, standardized, and digitalization.
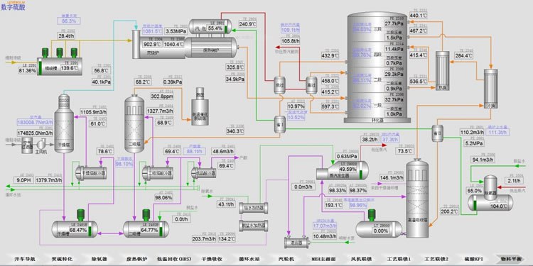
Only by making the implicit experience hidden within these three aspects explicit, breaking down the knowledge barriers, and constructing a knowledge map that conforms to the characteristics of the sulfuric acid plant and covers all process knowledge, intelligent knowledge, and equipment knowledge (for example, the material balance diagram of the sulfuric acid plant is shown in Figure 2), can the implicit experience be transformed into explicit rules, making them quantifiable, callable, and inheritable as explicit knowledge assets.

The knowledge graph of the sulfuric acid plant serves as the convergence point of process, intelligence, and equipment knowledge, and is the core hub for resolving the three professional knowledge fragmentation problems and overcoming the communication difficulties of "talking to different languages" during the digitalization implementation. Only by taking the knowledge graph as the core can we truly break through the communication barriers and enable personnel in process, automation, and equipment operation to collaborate and advance in control logic, optimization strategies, and fault diagnosis under a unified semantic framework, achieving the digital transformation from "each fighting alone" to "cooperative evolution". It should be clear that cooperative evolution is not the end point, but the starting point of the autonomous evolution of intelligent entities.
When the knowledge graph continuously absorbs real-time operating condition data and integrates it into closed-loop feedback, the gradual evolution of sulfuric acid digitalization will achieve a qualitative leap, evolving into an intelligent transition of adaptive evolution, and giving rise to a process intelligent entity with core competitiveness in the digitalization wave. This intelligent entity can not only precisely respond to the current operating conditions, but also predict abnormal situations, autonomously make adjustments, and continuously evolve. At the same time, it can also cultivate a group of compound digital talents who are proficient in sulfuric acid process mechanisms and also master AI modeling and system integration for enterprises, helping enterprises shift from technology dependence to knowledge autonomy, and from passive response to proactive leadership in the formulation of industry intelligent standards. This is the ultimate form of sulfuric acid digitalization.
3. Unleash the greater potential of employees
The production of sulfuric acid has undergone a 90-year development process, during which rich process wisdom and practical experience have been accumulated. If these valuable assets are diluted, forgotten, or even lost due to the process of intelligenceization, it will be an irreparable huge loss for the sulfuric acid industry. Machines are tools constructed based on human past experience and cognition, and they cannot replace human wisdom as the main body. Only by taking human knowledge as the core and integrating intelligence deeply into the understanding of the process, safety boundaries, and operational intuition, can the spiritual core accumulated by the sulfuric acid industry over 90 years be safeguarded, and the sulfuric acid industry be able to enter a new era of human-machine symbiosis.
Intelligence does not push operators away from the control console; instead, it gives them the insight to penetrate the fog of data. It does not replace experience judgment with so-called algorithms, but allows experience to be optimized and elevated through the refinement of algorithms - the inspiration of veteran technicians is verified in digital simulation, and the trial and error of young engineers are completed in the virtual space (OTS system). Every breakthrough in optimizing the boundary can give enterprises a slight advantage in competition; every round of deep iteration of human-machine collaboration can reshape the competitiveness of the enterprise in the innovative knowledge domain and value enhancement process of the sulfuric acid industry.
Every confirmation at the operation console becomes a calibration of the enterprise's knowledge map; as knowledge is constantly updated, every deduction in OTS provides feedback and optimizes the control strategies of the real production line. The digitalization of the sulfuric acid industry is no longer a cold and rigid stacking of technologies, but a vibrant life process where humans and machines breathe together and achieve each other's success in the 90-year process of industrial heritage.
The knowledge map thus becomes the carrier of the living knowledge inheritance of the enterprise, and operational intuition ascends to be a digital asset that can be accumulated, reused, and passed down. This marks that the sulfuric acid industry has officially entered a new stage of deep digitalization driven by knowledge and centered on human knowledge.
4. Summary
The production experience of sulfuric acid is the unique core competitiveness of each sulfuric acid production enterprise. The core of digital transformation lies in giving these experiences vitality - breaking down the barriers of cross-professional knowledge, enabling multi-dimensional experiences such as processes, intelligence, and equipment to be interconnected and mutually understandable within a unified semantic framework, promoting the explicitation of tacit knowledge, the structuring of fragmented knowledge, and the dynamization of static knowledge, and thereby constructing a competitiveness centered on a knowledge graph. And the production experience of sulfuric acid is precisely the foundation for the real implementation of digital transformation.
To truly establish this on the basis of processes and serve operations, and thereby enhance the core competitiveness of the sulfuric acid plant in the digital era, it must be based on processes and production practices.
Author Profile: Yang Haidong, 1986 - Male, General Manager of Li Zhenglai Technology (Chongqing) Co., Ltd., mainly engaged in research and development management work.
※ Contact Person: Yang Haidong, male, No. 88, Innovation Second Road, Daxing Town, Bishan District, Chongqing City, 12th floor Tel: 13500347755; E-mail: 13684225761@163.com


